
如何打造无往不胜的销售铁军?
北京2023年9月7日 /新闻稿网 - Xinwengao.com/ — 在移动互联网时代,手机已经成为了人们生活和工作的必备工具,尤其是对于各行业的销售人员而言,手机更是他们与客户沟通、跟进、成交的重要媒介。然而,大多数销售人员都是使用私人手机与客户进行沟通,这就给企业带来了一些难以解决的问题。
比如,使用私人手机就无法掌握销售与客户沟通的真实过程,就算销售业绩差,也不知道问题出在哪,使得销售团队难管;其次,私人手机有可能导致企业自身信息的不安全性,比如由于客户信息泄露,造成销售私单、飞单,或离职直接带走客户的情况时有发生;再比如,私人手机不具备客户管理等功能,销售在跟进客户过程中,没有办法很好的记录客户信息,也导致了企业后续无法实现对客户批量化的管理与追踪,使得客户服务质量下降。
为了解决这些问题,市场上也已经有了成熟的解决方案,就是通过工作手机替代私人手机的方式来管理销售过程。云客,一家从2015年就开始研发工作手机,并在8年里服务了5000余家客户,其工作手机的市场占有率已在行业内遥遥领先。
工作手机确实针对以上提到的难题有了很好的解决,这得益于云客与手机厂商的深度合作,在底层研发打通,实现了对销售行为和数据的有效管理和保护。现今云客工作手机已与多个手机品牌达成合作,提供多款适配机型。下面总结了云客工作手机的优势,也希望为想要提升销售管理效率的企业提供一个新的选择。
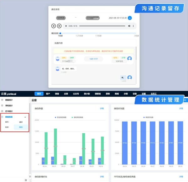
真实记录销售过程,高效管理销售行为
在使用云客工作手机时,无需手动录入信息,工作手机会自动对销售人员的设备、通话、短信、微信、企微、QQ等全方位统一存档与管理,并形成客户时间轴。管理者可以随时查看和监控销售人员的电话通话、短信数据和微信聊天内容,提升销售整体水平和沟通效率。
保护客户资源安全,防止企业商机流失
云客工作手机会将所有的客户数据都存储在云端,当销售人员离职或者丢失手机时,管理者可以一键解绑数据,并将其分配给其他销售人员跟进。同时,云客工作手机还可以在销售拨打客户电话时进行脱敏,在添加个人微信的时候也会进行遮蔽,防止客户隐私泄露和走私单飞单等行为。
监控敏感行为,规范销售动作
为了规范销售动作,保证服务质量,云客工作手机会对员工的敏感操作进行留痕,如发生删除客户、发红包、拉黑客户、转账等操作,或当销售与客户沟通时,出现辱骂客户,夸大承诺等行为,系统也会进行及时提醒、及时阻断。
软硬件深度管控,管理工作状态
云客工作手机具备设备管理功能,可以批量预装软件,定义软件黑白名单,避免销售在工作时间使用抖音、游戏等娱乐软件“摸鱼”;另外,对于高机密企业,云客手机具备深度硬件管控能力,如:禁止开启摄像头、禁止使用截屏,禁止蓝牙、禁止网络操作等,管控员工行为状态,避免员工泄漏企业数据。
复制销冠成单技巧,识别企业优秀员工
云客工作手机可以通过对通话录音及微信/企业微信内容分析,发现优秀话术,提示沟通技巧和质检建议。同时,系统还可以展现客户跟进的全过程,分析学习销冠跟进模式,提升团队整体战斗力。
数据统计管理,科学决策依据
云客工作手机可以通过对话务、微信、好友、敏感词等多维数据进行可视化报表展示,将销售工作量化,并结合历史数据进行预测分析和驱动决策。同时,云客工作手机还可以对接企业系统,如 CRM、ERP、OA、CDP等,实现数据打通和信息整合。
综上所述,工作手机相对于私人手机,是一种升级与蜕变,对数据的留存及对设备的强大管理能力,让销售沟通过程可以被管理、提升。同时,云客工作手机还具备自动添加好友、自动群发,自动分享营销素材、接入ChatGPT等小的功能,这不但大大解放了销售时间,避免重复的工作量,还能帮助销售判断客户意愿度、生成销售话术、给出优化的客户跟进建议等,这些小的设计颇为讨喜。
总之,云客工作手机是一款非常适合销售人员使用的工作手机,它能够帮助企业解决一些销售管理的难题,对提升销售管理效果有一定帮助。